twmi wrote:




F-number是焦距與有效開孔的比值,
有效開孔就martin0215兄講的entrance pupil(入瞳)直徑,
不是濾鏡口徑,
但前端口徑、光圈葉片口徑與光圈前方鏡組放大率在設計上有關係。...(恕刪)

328的入瞳直徑要100mm?我真的越來越糊塗了?
andy032160 wrote:
這我知道,但是光聚焦...(恕刪)
感覺應該像是這張圖描述的了
左邊平面一般來說是感光元件
中間上下斷開處,那個表示光圈
最外面右邊那個會跟濾鏡口徑有關


焦點 距離 畫角
吾所以有大患者,為吾有身
andy032160 wrote:
這我知道,但是光聚焦...(恕刪)

沒有不是這麼簡單!

前面已經有人提到光圈是 焦距/入射瞳孔口徑。(可以寫F#或著f/#,前者F是光圈數值,後者f是焦距代號。)
入射瞳孔並不一定是在光圈位置,光圈只是其中入射光的一個控制位置





NIKON 24mm F2.8


NIKON 45mm F2.8

NIKON 105mm F2.5

NIKON 300mm F2.8

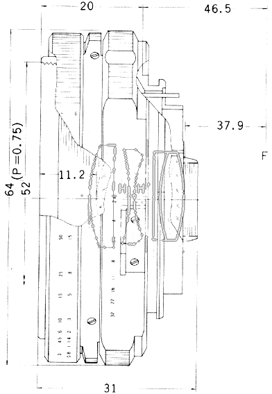
H H"就是主點相當薄鏡片的中心,只是鏡頭會有入射和出射兩方向中心位置不在同一點!
F F"就是焦點
焦距也就是主點(H")到焦點(F")的距離,也就是相當基本光學薄鏡中心到焦點距離
,也就是相當鏡片中心到焦點距離。
46.5mm就是NIKON卡口距,也就是接環到感光元件或底片距離。
37~39mm就是鏡後距,就是最一片鏡片到感光元件或底片距離。



像是這顆魚眼鏡,入射瞳孔就會比光圈小很多
如果是望遠鏡頭,他的主點在外,通常入射瞳孔就會比光圈大許多。

有興趣可以參考Distance focale et grandissement

andy032160 wrote:
328的入瞳直徑要100mm?我真的越來越糊塗了?...(恕刪)


剛量了一下我的328,開口是有超過100mm沒錯

diffusionless wrote:
沒有不是這麼簡單!前...(恕刪)
這資料好讚
吾所以有大患者,為吾有身

diffusionless wrote:
沒有不是這麼簡單!前...(恕刪)


D 大,題外話請教一下,現在數位相機的成像是顛倒的嗎?

你朋友對鏡頭的概念是怎麼構成的 0.0?

想要變焦鏡可是又覺得2.8不夠大??


handful wrote:
D 大,題外話請教一...(恕刪)

再成像面那一端是顛倒沒有錯,這個就像我們以前光學實驗課時候,看到一個上下左右顛倒的成像,如果有底片機就可以直接看到。

只是感光元件成像會做一些處理,所以您是看不到顛倒成像。

SLR發展也是利用五菱鏡來校正像。

diffusionless wrote:
再成像面那一端是顛倒...(恕刪)


追問一下,為什麼還要這麼麻煩啊?是因為沿用舊有技術較省事嗎?

謝謝。
文章分享
評分
評分
複製連結
請輸入您要前往的頁數(1 ~ 12)

今日熱門文章 網友點擊推薦!